Metadata Ingestion Service
Go, MQTT, Pubsub
Prometheus, Grafana

ivy Solutions
tl;dr
I built a Go microservice to handle metadata ingestion from a fleet of remote devices. It processes over 3,000 messages per minute with an uptime exceeding 99.99%.
problem
In the AI on the Edge case study, I outline a system where lightweight detection information is transmitted from remote facilities to a cloud-based security system. This data needed to be ingested reliably to enable monitoring and alerting. The system had the following requirements: • It must handle high volumes of messages concurrently. • It must process messages of varying sizes. • It must accommodate messages with different latencies. • It must be easy to monitor the service’s health and respond quickly to issues.
solution
I opted for the following technology stack:
Go
The microservice was written in Go due to its performance and ability to efficiently handle concurrent tasks.
GCP Pub/Sub
After parsing and evaluating the messages, the detection information was published to a GCP Pub/Sub topic for processing by the next service in the pipeline. I chose GCP Pub/Sub for its reliability and seamless integration with the rest of the system.
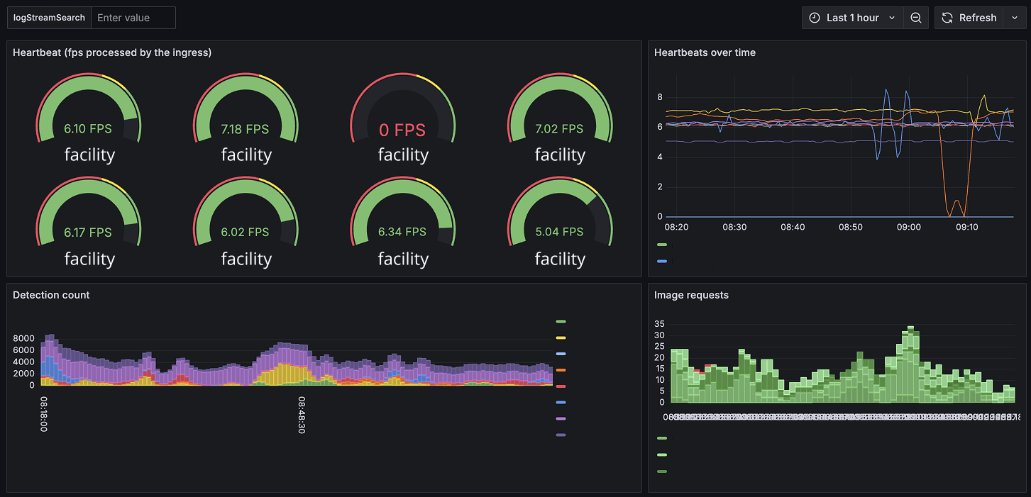
Prometheus & Grafana
I recorded metrics using Prometheus and used Grafana to visualise the system’s health and dependencies. Prometheus was chosen for its ability to efficiently handle event-based metrics and telemetry.
MQTT was the chosen protocol for metadata transfer, a decision made prior to the project’s start.
results
The microservice successfully handled the system’s load with an uptime exceeding 99.99%, even on a relatively low-spec cluster deployment. Extensive health reporting was set up with alerts for any issues.
Do you have a similar project in mind?
